En la actualidad, ninguna organización está exenta de riesgos digitales. Las amenazas evolucionan constantemente: desde ataques dirigidos y ransomware sofisticado, hasta accesos no autorizados o actividades internas sospechosas. En este contexto, la diferencia entre un incidente controlado y una crisis de gran impacto puede reducirse a minutos. Por ello, contar con una monitorización en tiempo real efectiva no es una opción, sino un componente esencial de cualquier estrategia de seguridad moderna.
En SolveIT ayudamos a las empresas a construir infraestructuras seguras, resilientes y alineadas con los marcos regulatorios más exigentes. Una pieza clave en esta misión es la implementación de plataformas de monitorización como Wazuh, que permiten detectar, analizar y responder a incidentes antes de que afecten de forma crítica al negocio.
De lo reactivo a lo proactivo: un cambio de enfoque necesario
Durante años, muchas empresas han confiado en modelos de seguridad reactivos: sistemas que detectan ataques cuando el daño ya se ha producido. Este enfoque incrementa el impacto económico y operativo de los incidentes y deja a las organizaciones en desventaja frente a atacantes cada vez más sofisticados.
La monitorización en tiempo real permite cambiar ese paradigma. Gracias a la visibilidad continua y la correlación inteligente de eventos, es posible identificar accesos no autorizados o comportamientos anómalos de forma inmediata, detectar amenazas avanzadas en sus primeras fases, activar respuestas automáticas o coordinadas y contar con evidencia clara para análisis forense posterior.
Este enfoque no solo mejora la postura de seguridad, sino que reduce significativamente el coste de un incidente y mejora la capacidad de respuesta de la organización.
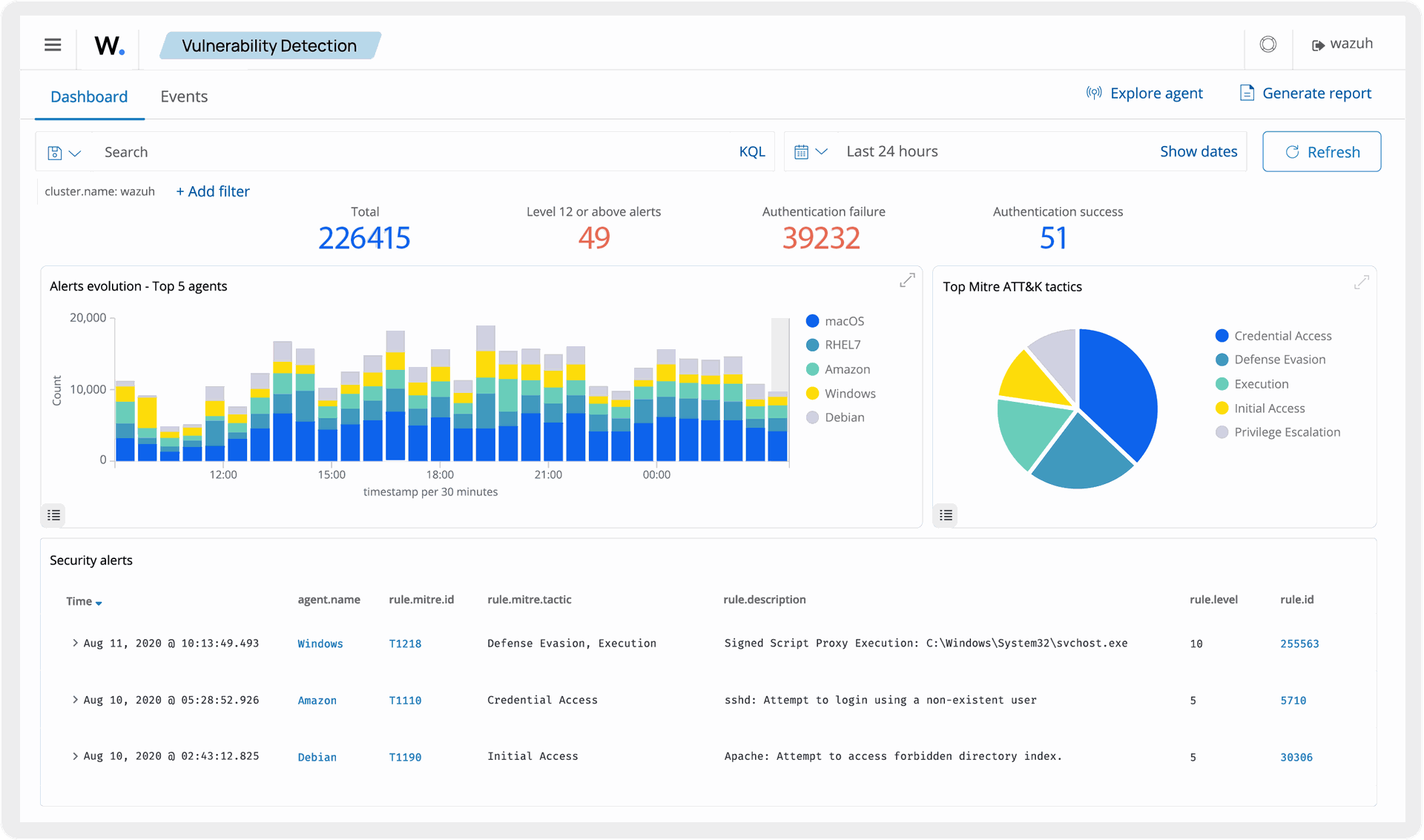
Wazuh: tecnología abierta y escalable al servicio de la seguridad
En SolveIT confiamos en Wazuh como una solución sólida, flexible y escalable para cubrir necesidades de monitorización en tiempo real en entornos híbridos, locales o en la nube.
Sus funcionalidades más destacadas incluyen:
Recolección centralizada de registros y eventos desde servidores, endpoints, aplicaciones, firewalls, sistemas en la nube y otros activos tecnológicos.
Correlación avanzada de eventos, con reglas personalizables para detectar patrones de ataque específicos.
Alertas automáticas en tiempo real, configuradas según el nivel de criticidad y las políticas de seguridad de la organización.
Paneles de control visuales que facilitan el seguimiento y la toma de decisiones.
Integraciones con soluciones SIEM, SOAR y otras herramientas de seguridad complementarias, para construir ecosistemas de defensa robustos y coordinados.

Cumplimiento normativo simplificado
Además de proteger la infraestructura, la monitorización en tiempo real es una herramienta estratégica para el cumplimiento regulatorio. Normativas como:
ISO/IEC 27001: exige la implementación de controles de seguridad y mecanismos de auditoría continua.
NIS2 Directive: obliga a organizaciones esenciales y digitales a reportar incidentes relevantes en plazos muy cortos.
DORA: establece altos estándares de resiliencia operativa digital para entidades financieras.
Con Wazuh, las empresas pueden generar evidencias automáticas, reportes trazables y mantener registros detallados, lo que simplifica las auditorías y reduce los tiempos y costes asociados al cumplimiento. Además, contar con un sistema de monitorización bien implementado no solo ayuda a cumplir con la norma, sino que también demuestra un compromiso real con la seguridad, algo cada vez más valorado por clientes, socios e inversores.

Casos de uso en distintos sectores
La monitorización en tiempo real se adapta a múltiples escenarios y sectores:
Protección de infraestructuras corporativas: detección de accesos no autorizados, ransomware o actividad interna inusual.
Entornos cloud: control y visibilidad sobre cuentas privilegiadas, despliegues y configuraciones críticas.
Sector financiero: cumplimiento de DORA, trazabilidad de incidentes y respuesta rápida ante amenazas.
Sector industrial: protección de entornos OT/ICS con reglas específicas y alertas tempranas.
Teletrabajo y entornos distribuidos: monitorización de endpoints remotos para prevenir fugas de información y accesos indebidos.
Cada empresa tiene una realidad distinta, y en SolveIT diseñamos estrategias personalizadas que adaptan la tecnología a las necesidades y madurez de cada organización.
Una inversión estratégica en resiliencia
Adoptar un sistema de monitorización en tiempo real no es únicamente un proyecto técnico. Es una inversión estratégica que permite reducir riesgos operativos y financieros, anticiparse a incidentes que podrían comprometer la continuidad del negocio, aumentar la confianza de clientes y partners, fortalecer la reputación corporativa y cumplir con normativas de forma sencilla y demostrable.
En un entorno en el que las amenazas no descansan, la capacidad de ver lo que ocurre en tiempo real y reaccionar de inmediato marca la diferencia entre una empresa vulnerable y una verdaderamente protegida.
Agenda una sesión con nuestros expertos
En SolveIT creemos que la seguridad debe ser clara, eficiente y adaptada a cada negocio. Si quieres proteger tu organización, cumplir con las normativas y ganar tranquilidad, te invitamos a agendar una sesión personalizada con nuestros expertos en monitorización y ciberseguridad.
Agenda tu sesión ahora y descubre cómo una estrategia de monitorización en tiempo real puede transformar tu nivel de seguridad.